| Titel: | Neuerungen im Bau von Transportanlagen in Deutschland. |
| Autor: | Georg v. Hanffstengel |
| Fundstelle: | Band 321, Jahrgang 1906, S. 321 |
| Download: | XML |
Neuerungen im Bau von Transportanlagen in
Deutschland.
Von Georg v.
Hanffstengel, Dipl.-Ing., Stuttgart.
(Fortsetzung von S. 309 d. Bd.)
Neuerungen im Bau von Transportanlagen in Deutschland.
B. Becherwerke.
Die gewöhnlich als „Elevatoren“ bezeichneten, ausschliesslich oder doch
vorwiegend senkrecht fördernden Becherwerke sind bekanntlich eines der ältesten
Fördermittel und daher in ihrer Entwicklung bis zu einem gewissen Grade
abgeschlossen. Immerhin sind einige Neuerungen zu verzeichnen.
Textabbildung Bd. 321, S. 321
Fig. 26. Becherwerk von Körting.
Fig. 26 gibt das von der Berlin-Anhaltischen Maschinenbau-Aktiengesellschaft schon vielfach
ausgeführte Kortingsche Becherwerk (D. R. P. 143717) im
Schema wieder. Die charakteristische Eigentümlichkeit der Konstruktion ist die, dass
der an der Achse der unteren Kettentrommel aufgehängte Schöpftrog als Spanngewicht
benutzt wird. Die Lager der Kettentrommel verschieben sich auf einer Gleitbahn am
Gestell des Elevators. Neben den Vorzügen, welche die Gewichtsspannung an sich
gegenüber einer Schraubenspannvorrichtung bietet – Verhinderung zu starker
Beanspruchung der Ketten und zu grossen Kraftverbrauchs infolge übermässigen
Anziehens der Schrauben – ergibt sich bei der Körtingschen Anordnung der Vorteil, dass der Spielraum zwischen Becherkante
und Trogboden gleich bleibt und daher auf ein Mindestmass beschränkt werden kann, so
dass der Becher sich nicht durch das Material hindurch zu wühlen braucht. Da die Berlin-Anhaltische Maschinenbau-Aktiengesellschaft
ausserdem einen selbsttätigen Materialzubringer vorzusehen pflegt – in diesem Falle
ein kurzes eisernes Band, das vom Fusse des Elevators aus angetrieben wird und die
Kohle allmählich aus dem Füllrumpf abzieht, – so wird der Schöpfwiderstand,
namentlich bei grosstückigen Kohlen oder Koks, wesentlich kleiner sein als bei der
gebräuchlichen Anordnung.
Eine andere interessante Neuerung ist die Elevatorbecherentleerung von Rudert (D. R. P. 155890). Nach Fig. 27 sind die Becher an ihrem unteren Ende durch
das Gelenk G mit der Kette verbunden, die sich, wie aus
dem Querschnitt hervorgeht, mit Gleitstücken in den Winkeleisen des Gestelles führt.
Der Becher hat beim Aufsteigen Neigung, nach vorn umzukippen, da sein Schwerpunkt
rechts von der Kette liegt. Er wird aber durch Rollen R, die an der oberen Ecke angebracht sind und sich gegen die Rückseite der
Führungswinkel legen, in seiner aufrechten Stellung gehalten. An der Stelle, wo der
Becher gekippt werden soll, wird eine der beiden Rollen durch die Zunge Z und die daran anschliessende Leitschiene L nach links abgelenkt, bis der Schwerpunkt sich über
den Aufhängepunkt hinausbewegt hat, so dass der Becher ganz nach links überkippt und
sich in die Schurre entleert. Die Rolle schlägt beim Kippen gegen eine Lage weichen
Materials (punktiert gezeichnete Stellung). Bei der Weiterbewegung nach oben gleitet
nunmehr die Rolle an der Schiene S, dann an L entlang, um sich endlich wieder gegen die
Führungswinkel zu legen.
Die Zunge Z ist mit L
gelenkig verbunden und wird durch einen Hebel H
festgestellt. Wenn an der betreffenden Stelle kein Abwurf stattfinden soll, so wird
die Zunge nach links in die punktierte Stellung geschwenkt und lässt nun die Rolle
frei durchgehen. Soll die Abwurfstelle ganz beliebig verändert werden können, so
werden Leitschienen und Schurre an einer verschiebbaren Platte P montiert. Durch Anbringung geeigneter
Leitvorrichtungen kann auch am Kopfende leicht ein korrekter Abwurf erzielt
werden.
Beim Abstieg hängen die Becher frei. Soll am Elevatorfuss in der üblichen Weise
geschöpft werden, so ist hier eine Rückenschiene M
anzubringen, die ein Abklappen der Becher verhindert. Die gleiche Massregel muss
getroffen werden, wenn die Füllung an irgend einer Stelle des senkrechten Stranges
vor sich geht, wie bei N punktiert angedeutet.
Textabbildung Bd. 321, S. 322
Fig. 27. Beliebig entleerbarer Elevator von Rudert.
Sehr rasch haben sich die Schaukelbecherwerke in
Deutschland verbreitet und weitere Ausbildung erfahren. Mit den amerikanischen
Konstruktionen von Hunt, Bradley und der Link Bett Co. konkurrieren neuerdings verschiedene in
Deutschland erfundene Bauarten, deren Eigentümlichkeit vor allem darin besteht, dass
der Lauf des Becherwerkes nicht, wie bei jenen, an eine senkrechte Ebene gebunden
ist.
Textabbildung Bd. 321, S. 322
Fig. 28. Schaukelbecherwerk von Bousse.
Es gibt zwei Möglichkeiten, diese Ebene zu verlassen. Die eine ist die Einfügung
wagerechter Kurven, die andere eine Verdrehung des senkrecht auf- oder absteigenden
Stranges um seine Achse, so dass der obere und der unterere wagerechte Strang
windschief zu einander stehen. Mit den alten Becherwerken, die auf jeder Seite eine
Kette hatten, war keines von beiden möglich. In einer elektrischen Zentrale in
Berlin hat man zwar den Versuch gemacht, eine solche Doppelkette beim Aufstieg auf
eine grössere Höhe um 90° zu verdrehen, indessen war die Abnutzung so stark, dass
das Becherwerk nach wenigen Jahren ausser Betrieb gesetzt werden musste.
Dass in der Konstruktion von ablenkbaren Becherwerken Deutschland der Heimat der
Förderanlagen, Amerika, vorausgeeilt ist, mag seinen Grund in Zufälligkeiten haben,
ist aber vielleicht auch daraus herzuleiten, dass bei den in der Regel günstigeren
Raumverhältnissen drüben die Gesamtanlagen leichter von vornherein mit Rücksicht auf
Einfachheit in der Anordnung der Fördervorrichtungen projektiert werden können.
Ausserdem pflegen drüben grössere Leistungen in Betracht zu kommen, für die
Becherwerke mit Doppelkette wegen ihrer einfacheren Konstruktion am besten geeignet
sind.
Das erste ablenkbare Schaukelbecherwerk war das von Bousse (D. R. P. 151868). Nach Fig. 28
sind die Glieder der einsträngigen (Einstab-)Kette durch Doppelgelenke A und B mit einander
verbunden, so dass die Kette sich senkrecht und wagerecht ablenken lässt. Die Zapfen
B sind verlängert und mit Laufrollen versehen, und
bilden so gleichzeitig die Laufachsen des Wagens. Da die Becher der Kette aus dem
Wege gerückt werden mussten, so wurden sie an dreieckigen gusseisernen Wangen
aufgehängt, die auf den Laufachsen befestigt sind.
Textabbildung Bd. 321, S. 323
Fig. 29. Kurvenbewegliches Schaukelbecherwerk von Carl Schenck.
Die Konstruktionsschwierigkeiten bei Ausbildung eines kurvenbeweglichen Becherwerkes
lassen sich an diesem Beispiel sehr gut verfolgen. Zunächst ergibt die Verlegung des
Becherdrehpunktes in grössere Entfernung von der Kettenmitte eine nicht sehr solide
oder doch wenigstens unbequeme Konstruktion des Wagens. Ferner ist es nicht möglich,
die Becher unmittelbar an einander zu rücken, weil sie in der Kurve miteinander
zusammenstossen würden. Daher ist eine besondere Füllvorrichtung notwendig,
deren Ausbildung bei grosstückigem Material gewissen Schwierigkeiten begegnet, da
beim Vorübergang eines jeden Bechers für einen dichten Abschluss des Zulaufes
gesorgt werden muss. Eine dritte Schwierigkeit liegt in der Aufnahme des
Kurvendrucks. Bei der vorliegenden Konstruktion wird die bei A angreifende Resultierende der beiden Stabspannungen zunächst als
Druckkraft durch die Achse auf das Laufrad übertragen, dessen Spurkranz sich gegen
die Schiene legt. Die genannte Kraft verursacht weiter ein Biegungsmoment, dessen
Hebelarm die Entfernung der Gelenkmittelpunkte A und
B ist, und das von der Achse und weiterhin von dem
ganzen Gestell aufgenommen werden muss.
Textabbildung Bd. 321, S. 323
Fig. 30. Conveyoranlage im Städtischen Elektrizitätswerk zu Stuttgart.
Stromverbrauch: 3 KW. bei 6 t Stundenleistung. Antrieb und Einwurfstelle von
aussen gesehen.
Diese ungünstige Beanspruchung hat zu Verbiegungen der Achsen und Brüchen der
gusseisernen Seitenschilder geführt, so dass mehrere ausgeführte Anlagen später
umgebaut werden mussten.
Zur Sicherung gegen Entgleisen werden in den Kurven Gegenschienen oberhalb der
Laufrollen angebracht.
Beachtenswert ist bei dem Becherwerk von Bousse noch die
auf dem oberen Lauf eingezeichnete Kippvorrichtung. Die Rolle ist oberhalb des
Drehpunktes an einem unter 45° geneigten Arme angebracht und wird durch eine schräge
Schiene ohne Stoss niedergedrückt, um nachher ebenso allmählich an einer
entgegengesetzt geneigten Führung wieder nach oben zu gleiten. Bei den meisten
anderen Becherwerken sitzt die Rolle unterhalb des Drehpunktes, eine Anordnung, die
eine senkrecht stehende Kippschiene erfordert. Die Rolle trifft dann mit Stoss gegen
die Schiene und wird später wieder frei, ehe der Becher in seine aufrechte Lage
zurückgekehrt ist, so dass derselbe einige Male hin- und hersclaukelt. Die
konstruktive Ausführung ist aber bei der Bauart nach Fig.
28 nicht so bequem wie bei der normalen Anordnung, auch ist der Hebelarm
der Kippkraft kleiner.
Eine abweichende Konstruktion, die sich bisher gut bewährt hat, führt die Firma Carl Schenck in Darmstadt seit kurzer Zeit aus. Nach
Fig. 29 wird der Aufhängungspunkt wieder in die
Mittellinie der Kette gerückt und letztere in Form eines Rahmens um den Becher
herumgeführt. Die Drehachse des Bechers bildet gleichzeitig den Gelenkzapfen für die
senkrechte Ablenkung, da die beiden Rahmenhälften bei B
scharnierartig in einander greifen, und ist ausserdem an den Enden mit Laufrollen
versehen. Kurvenbeweglichkeit erhält die Konstruktion durch die Kuppelstange mit den
Zapfen A, welche die Rahmen verbindet. Dieselbe kann
ohne Schwierigkeit so ausgeführt werden, dass sie eine Verdrehung auf dem
senkrechten Strange zulässt. Ein die Laufachse umschliessendes Gasrohr, das auf
beiden Seiten in Gussstücke eingeschraubt ist, versteift die Becherwände
gegeneinander.
Der Rahmen ist auch hier durch den Kurvendruck zusätzlich beansprucht. Einerseits
erhalten die äusseren Zugglieder, da die Mittellinien der Kuppelstangen sich
ausserhalb der Mitte schneiden, eine bei den angenommenen Verhältnissen nahezu
doppelt so hohe Beanspruchung als die inneren. Andererseits werden diese durch den
Kurvendruck, d.h. die von der Schiene auf den Spurkranz des Rades ausgeübte Reaktion
K, deren eine Hälfte nach A hin zu übertragen ist, auf Biegung beansprucht. Das Moment hat die
Grösse \frac{K}{2}\cdot a. Das äussere Zugglied wird hiervon nicht betroffen, wenn nicht die
Spielräume zwischen Scharnier und Becher so klein sind, dass die Verbindungsstange
zur Druckübertragung herangezogen wird. Der Querbügel wird durch die normale
Komponente der Kuppelstangenkraft Z und durch das eben
genannte Moment im gleichen Sinne auf Biegung beansprucht. Im ganzen scheint es aber
bei dieser Konstruktion leichter zu sein, den Rahmenteilen ohne übermässigen
Materialaufwand die erforderliche Festigkeit zu geben, als bei der von Bousse.
Wegen des grossen Becherabstandes ist auch hier eine besondere Füllmaschine
notwendig, die später in dem Abschnitt: „Füll- und Entladevorrichtungen“
beschrieben werden soll. Die Entleerung der Becher erfolgt in der gewöhnlichen Weise
mittels einer unterhalb des Aufhängepunktes angebrachten Rolle, die fliegend auf
ihrem Zapfen sitzt. Der Antrieb geschieht durch ein Rad mit fünf Zähnen, die gegen
die Laufrollen fassen (vergl. den folgenden Abschnitt:
„Antriebsvorrichtungen“). Mehr Zähne anzuwenden, ergäbe bei der grossen
Teilung einen ungewöhnlichen Raddurchmesser. Die Antriebs-, ebenso wie die
Eckräder, bestehen aus je zwei einfachen runden Blechscheiben, die mit gusseisernen
Naben versehen und durch Stehbolzen gegeneinander versteift sind. Bei den
Treibrädern sind Zahnlücken eingearbeitet, die Leitrollen dagegen bleiben
vollständig rund, wie Fig. 29 zeigt. Sie werden von
der Kette mitgenommen, da sie sich leichter drehen als die Laufrollen. Es sei an
dieser Stelle noch darauf aufmerksam gemacht, dass bei der Berechnung der Laufachse
des Bechers geprüft werden muss, ob nicht die Resultierende aus den Kettenspannungen
grösser ist als die Antriebskraft, was bei so grosser Kettenteilung leicht der Fall
sein kann.
Textabbildung Bd. 321, S. 324
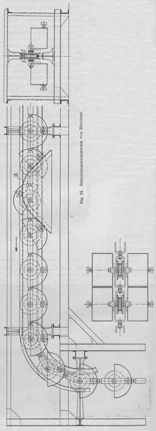
Fig. 31. Einschienenbecherwerk von Bleichert.
Fig. 30 zeigt einen Teil des Schenckchen Becherwerkes im Elektrizitätswerk Stuttgart. Die Kette läuft
vom Antrieb aus, der in dem links sichtbaren Wellblechhaus untergebracht ist unter
einem Füllrumpf her, aus dem die Kohle durch eine Füllmaschine abgezogen wird, steigt dann
senkrecht in die Höhe und tritt nach Durchfahren einer Kurve und Passieren der
selbsttätigen Wage in das Kesselhaus ein. Hier beschraibt das Becherwerk eine zweite
Kurve und läuft dann über den Kesselbehältern her, die einzeln gefüllt werden
können. Die Schütthöhe der Kohle in den Behältern ist durch Schaugläser von aussen
sichtbar. Ueberfüllung verhindert eine selbsttätige Abstellvorrichtung, bestehend
aus einer Klappe, die durch das Gewicht der Kohle zur Seite gedrängt wird und den
Entladefrosch ausrückt. Das leere Trum kehrt parallel oberhalb des fördernden
Kettenstranges zurück. Jeder Becher wird über dem Füllrumpf noch einmal gekippt,
wodurch verhindert wird, dass Becher, die im Kesselhause nicht zur Entleerung
gekommen sind, doppelt gefüllt werden. Die Kettenlänge beträgt 162 m, die Teilung
900 mm, der Kraftverbrauch rund 4 PS.
Die oben erwähnte selbsttätige Wage ist nach dem System Blake-Dennison gebaut. Sie registriert das Gewicht der geförderten Kohle
kontinuierlich und arbeitet mit einer Genauigkeit von 2–3 v. H.
Fig. 31 stellt ein Becherwerk von Adolf Bleichert & Co., Leipzig-Gohlis, dar, das
nicht kurvenbeweglich, aber verdrehbar ist (D. R. P. a). Während bei der
Konstruktion von Schenck die Kette geteilt wurde, so
dass sie den Becher umschloss, wird hier eine Verlegung des Aufhängepunktes dadurch
vermieden, dass der Becher in zwei Hälften geteilt wird, welche die Kette zwischen
sich nehmen. Letztere besteht aus gabelförmigen Stücken, deren Gelenkbolzen
gleichzeitig die beiden Becher und das Laufrad tragen. Aus der Konstruktion ergibt
sich naturgemäss die Anwendung einer einzelnen Schiene, weshalb das Becherwerk als
„Einschienenförderer“ bezeichnet wird. Da das ganze System in labilem
Gleichgewicht ist, wird oben eine winkelförmige Hilfsschiene eingebaut, gegen die
sich zwei lose auf der Achse drehbare Scheiben S
seitlich anlegen.
In die Kettenglieder sind Bolzen eingeschaltet, welche eine Verdrehung um die
Längsachse ermöglichen.
Bei kleinen Förderleistungen dürften die zweiteiligen Becher, zumal sie unmittelbar
aufeinander folgen, für die Beschickung unbequem schmal werden, so dass die
Vorrichtung sich für grosse Leistungen mehr empfehlen wird. Würde anstatt des
Kuppelbolzens ein wagerecht bewegliches Gelenk eingeschaltet, so könnten wagerechte
Kurven genommen werden, doch wären in diesem Falle die Becher durch grössere
Zwischenräume von einander zu trennen. Als ein Vorteil der äusseren Aufhängung der
Becher mag hervorgehoben werden, dass die Kippschiene R
höher geführt werden kann als bei anderen Konstruktionen, wo sie innerhalb der
Ketten liegt und daher unterhalb der Achse bleiben muss. Im vorliegenden Falle
können daher die Becher um einen grösseren Winkel gekippt und daher auch bei
ungünstiger Form sicher entleert werden.
(Fortsetzung folgt.)