| Titel: | Ueber einige eisenbahnsignal-technische Neuigkeiten. |
| Autor: | L. Kohlfürst |
| Fundstelle: | Band 322, Jahrgang 1907, S. 115 |
| Download: | XML |
Ueber einige eisenbahnsignal-technische
Neuigkeiten.
Von L. Kohlfürst.
(Schluß von S. 105 d. Bd.)
Ueber einige eisenbahnsignal-technische Neuigkeiten.
III. Ergänzungen und
Vervollkommnungen an elektrischen Kraftstellwerken.
Da die elektrischen Kraftstellwerke bei weitem noch keine so vieljährige Anwendungs-
und Entwickelungsepoche hinter sich haben als die mechanischen, ist naturgemäß auf
diesem Gebiete die Zahl und Mannigfaltigkeit der unausgesetzt zu Tage tretenden
Fortbildungen und namentlich der Ausgestaltungen gewisser Einzelheiten eine um so
reichere. Selbstverständlich gehen die einschlägigen Bestrebungen in erster Reihe
dahin, immer wieder neue bezw. verbesserte Mittel und Wege zu finden, um den
verschiedenen Schwierigkeiten zu begegnen, durch welche der glatte verläßliche
Betrieb beeinträchtigt oder gar gefährdet werden kann.
Eine dieser Schwierigkeiten besteht u.a. bekanntlich darin, daß die Umstellung einer
Weiche vorzunehmen versucht werden kann, während sie schon oder noch von Fahrzeugen
besetzt ist. Im allgemeinen geschieht die Bekämpfung dieser Fährlichkeit bei elektrisch bewegten Weichen durch Isolierung des vor
der Weichenzunge liegenden Gleisstückes und Zwischenschaltung eines Elektromagnetes,
welcher infolge des Kurzschlusses, den die Radachsen der gegen die Weiche fahrenden
Züge oder Fahrzeuge zwischen den beiden Schienensträngen bewirken, erregt oder
stromlos gemacht wird. Die hierbei entstehende Bewegung des Elektromagnetankers, mag
derselbe angezogen oder abgerissen werden, verriegelt den Weichenstellhebel und
läßt die Gebrauchnahme derselben erst wieder zu, bis der vorbesagte Kurzschluß
aufhört, d.h. bis die isolierte Gleisstelle von keinem Fahrzeug mehr besetzt ist.
Einfacher und in mancher Beziehung dienlicher ist es jedoch, diesem Elektromagneten
lediglich die Rolle eines Relais zuzumessen, indem er einfach die über einen Anker
geführte Arbeitsleitung bei Eintritt des von den Fahrzeugen bewirkten Kurzschlusses
zu unterbrechen hat, wodurch natürlich die Entsendung eines den Motor antreibenden
Stromes unmöglich gemacht und somit also auch jede Umstellung der Weiche verhindert
wird. Allein gerade bei diesen Anordnungen erscheint es nicht ausgeschlossen, daß –
beispielsweise während Zugsverschiebungen – in demselben Augenblick, in welchem
bereits eine Weichenumstellung eingeleitet, aber noch nicht vollendet wurde, das
erste Räderpaar von Fahrzeugen, die sich gegen die Weichenspitze bewegen, auf das
isolierte Gleisestück gelangen. In diesem Falle würde zufolge der Wirkung des
Abschalte-Elektromagnetes der Arbeitsstrom vorzeitig unterbrochen, d.h. die Bewegung
der Weichenzungen noch vor Erreichung der richtigen Endlage aufhören und die
Fahrzeuge durch die halbgestellte Weiche in Entgleisungsgefahr gebracht werden. Zur
Abwehr gegen diese Möglichkeit bedarf die Anordnung also noch in der Richtung der
Vervollkommnung, daß die einmal eingeleitete Weichenumstellung durch das
Abschalterelais nicht gestört werden kann, sondern daß das letztere seine Wirksamkeit erst
in dem Augenblick zur Geltung zu bringen vermag, wo die Weichenumstellung richtig
vollendet ist und die damit verbundene Umschaltung der Arbeitsleitung am Stellwerk
sich vollzogen hat.
Diesen Zweck erreicht eine Siemens & Halskesche ebenso einfache als sinnreiche Vorkehrung
durch Beigabe noch eines zweiten Abschalterelais, das in die Arbeitsleitung
eingeschaltet wird und dessen Ankerkontakt mit jenem des ersten, in die
Gleiseleitung eingeschalteten Relais zusammenwirken muß, wenn die Abschaltung der
Arbeitsleitung sich tatsächlich vollziehen soll. Das mit der isolierten Fahrschiene
i1
i2 (Fig. 15) durch die Leitung l9 verbundene Relais r2 steht in dauerndem
Ruhestrom, solange der Schließungskreis eines Teiles der Stromquelle B über den Vorschaltwiderstand W, l8, Fahrschiene, l9, r2, e3 und e1 ungeändert bleibt.
Das in die Arbeitsleitung l1
l2 eingeschaltete
zweite Relais r1 ist
hingegen nur dann stromdurchflossen, wenn diese Leitung über u2 für eine Weichenumstellung durch
Umlegung des Weichenstellhebels – wie es in Fig. 15
dargestellt erscheint – über den Motor m, l7, e2 und e1 in Schluß gelangt, u. z. nur so lange, bis die
selbsttätige Umlegung des Schalters u2 beim Motor stattfindet, wodurch die Arbeitsleitung
in u2 nach richtig
vollzogener Weichenumstellung wieder unterbrochen wird.
Textabbildung Bd. 322, S. 116
Fig. 15.
Im letzteren Fall, welcher der Ruhelage der Einrichtung entspricht, wird abweichend
von der Zeichnung der Relaisanker a1 abgerissen und daher der den Kontakt s2 des Relais r2 überbrückende Strom
weg s1 unterbrochen
sein. Der Entsendung des Arbeitsstromes steht während dieser Grundstellung vom
Relais r2 kein
Hindernis entgegen, da der Strom seinen Weg über l1, r1, s2, l2 usw. geschlossen findet. Gelangt jedoch ein
Fahrzeug auf die isolierte Schiene, so wird infolge des im Gleise entstehenden
Kurzschlusses bezw. Erdschlusses den Wicklungen des Relais r2 der Strom entzogen und der abfallende
Anker a2 macht durch
Unterbrechung des Stromweges s2 bis auf weiteres jedes Stellen der Weiche, wie
bereits oben besprochen wurde, unmöglich, weil nunmehr zwischen l1 und l2 keine leitende
Verbindung mehr besteht. Würde aber in dem Augenblick, in welchem die sich der
Weiche nähernden Fahrzeuge die isolierte Schiene erreichen, der Motor über w1 und w2 bereits
eingeschaltet sein, so reißt allerdings der Anker a2 ab, allein er wird, da vorläufig a1 angezogen bleibt,
seine unterbrechende Rückwirkung auf die Arbeitsleitung nicht früher ausüben können,
bevor nicht die Unterbrechung im Umschalter u2 eintritt bezw. bevor nicht die begonnene
Weichenumstellung richtig erfolgt ist.
Bei der Durchführung dieser Anordnung wird es zur Wahrung des Grundsätzlichen
und zum Erzielen des angestrebten Zweckes keineswegs geboten sein, zwei Relais mit getrennten Ankern im Sinne der
Zeichnung (Fig. 15) anzuwenden, sondern die beiden
Elektromagnete können ebensowohl knapp aneinander gerückt werden und nur einen gemeinsamen Anker erhalten, mit nur einem Kontakt
s2. Letzterer wird
in jenem Falle, wo die Weichenumstellung noch zu Ende geführt werden soll, nicht
unterbrochen werden, weil das Relais r1 den gemeinsamen Anker bis zum Vollzug der
Motorarbeit festhält. Endlich ließe sich das nämliche Ergebnis mit nur einem
Elektromagneten erreichen, wenn derselbe zwei Wicklungen erhält, von denen die eine
in den Abschaltstromkreis, die andere in die Arbeitsleitung des Motors geschaltet
wird, genau so wie es bei r1 und r2 in
Fig. 15 der Fall ist. Auch bei dieser Anordnung
braucht nur ein Anker vorhanden zu sein, dessen Abfall
natürlich stets solange verhindert bleiben wird, als Arbeitsstrom über die
betreffende Relaiswicklung läuft. Es braucht wohl auch kaum besonders bemerkt zu
werden, daß die geschilderte Anordnung nicht für schnellfahrende Züge, für welche ja
ohnehin die Weichen schon vor dem Freigeben der Fahrstraße festgelegt werden,
bestimmt ist, sondern für Rangierbewegungen, bei denen immer nur eine
verhältnismäßig geringe Fahrgeschwindigkeit vorkommt und sonach die Möglichkeit, daß
eine bereits begonnene Weichenumstellung bei sonst regelrechten
Betriebsverhältnissen mehr Zeit zu ihrer Vollendung brauchen könnte, als die erste
Fahrzeugachse für den Weg vom Beginn der isolierten Schiene bis zur Weichenspitze
benötigt, als ausgeschlossen gelten darf.
Eine Sicherungsanordnung, welche The British Railway Signal
Company Ltd. in London eingeführt hat, um der Fährlichkeit zu begegnen,
welche allenfalls eintreten könnte, wenn während der Lage für Freie Fahrt eines elektromotorisch stellbaren Signals,
eine Verschlingung der vom Stellort zum Signal führenden Stromleitungen stattfinden
würde, zeigt Fig. 16. Es muß diesfalls vorerst in
Betracht gezogen werden, daß es sich hierbei um jene in England bekanntermaßen
übliche Einrichtung mittels Elektromotoren bewegter Flügelsignale handelt, welche in
dem Falle als ein Drahtbruch in den Leitungen eintritt die Haltlage nicht zu ändern
vermögen bezw. sich selbsttätig auf Halt einstellen und
mit elektrischen Rückmeldern (signal repeaters)
verbunden sind, durch welche am Stellort die jeweilige Lage des Mastsignalarmes
ersichtlich gemacht wird, indem sich auf einer kleinen vor den Augen des
Signalwärters aufgestellten Nachahmung das Signalzeichen wiederholt.
Textabbildung Bd. 322, S. 116
Fig. 16.
Die betreffende Gesamtanlage für ein einflügeliges Signal besteht am Stellort aus der
Stromquelle B, dem Elektromagneten des Rückmelders E und aus dem mit einem Griff g durch Ziehen oder Schieben zu handhabenden Stellhebel h, welcher mit zwei Gleitschlitzen s1 und s2 versehen und durch
eine Gelenkstange d mit einem aus vier Federpaaren f1
F1, f2
F2, f3
F3, f4
F4 und den beiden
Stromschlußstücken C und c
zusammengesetzten Schalter verbunden ist. Von den genannten zwei Gleitschlitzen
dient s1 in
gewöhnlicher Weise als Leitweg für die am oberen Ende des die Abhängigkeiten
besorgenden Verschlußriegels R angebrachte Rolle r1, und s2 desgleichen als Leitweg für eine Rolle r2, welche durch die Stange t mit dem Anker A des
Rückmelder-Elektromagnetes steif verbunden ist. Im Schalter verbindet das
Stromschlußstück C, solange sich der Stellhebel h in seiner durch Fig.
16 dargestellten normalen Ruhelage befindet, das Federpaar f1
F1, während das auf der Stange d zwischen den beiden Stellringen a1 und a2 verschiebbare Stromschlußstück c von den isolierten Federn f3
F3 festgehalten wird.
Der Hebel oder besser gesagt Schieber h kann drei
verschiedene Lagen einnehmen, nämlich 1. die in der Zeichnung dargestellte
Grundstellung, 2. die Anzeigestellung und 3. die Arbeitsstellung, welche
rücksichtlich der Stelle, auf der sich bei jeder dieser Schieberlagen die Rolle r2 befindet, in Fig. 16 durch strichpunktierte Linien mit den Ziffern
1, 2 und 3 besonders
gekennzeichnet sind.
Beim Signal S befinden sich der die Freistellung
durchführende Elektromotor m, ferner der Elektromagnet
e, welcher die Lage für Freie Fahrt nach erfolgter Umstellung, wo der Motor abgeschaltet wird und
zu arbeiten aufhört, aufrecht zu halten hat und die zwei vom Gegengewicht q des Signalflügels vermittels der Stange z beeinflußten für gewöhnlich geschlossenen Kontakte
u1
i1
u2 und v1
i2
v2, von denen sich der erstere stets sofort bei Aenderung
der normalen Haltlage des Signalarmes löst, wogegen der zweite erst knapp vor dem
Augenblicke unterbrochen wird, wo die Umstellung auf Freie
Fahrt vollzogen ist. Wie diese Hauptteile des Stellortes und der
Einrichtung beim Signal untereinander durch Stromleitungen verbunden sind, geht ohne
weiteres aus den gestrichelten Linien der Fig. 16
hervor.
Soll mit dem für gewöhnlich Halt zeigenden Signal S die Fahrterlaubnis erteilt werden, so zieht der
Signalwärter den Schieber h so weit nach links, d.h.
gegen sich, bis dieser seine zweite Endstellung (3)
erreicht hat. Dabei tritt C zwischen f2 und F2 und etwas später
gelangt c, von a1 mitgezogen, zwischen f4 und F4. Infolge des zuerst eingetretenen Kontaktes f2
C F2 findet von B aus ein Strom über l1, f2, C, F2
L1, m, v2
i2
v1 und L2 seinen Weg; der
hierdurch tätig werdende Motor zieht den Flügel in die Freistellung, wodurch
zunächst der Stromweg u1
i1
u2 im Rückmeldekontakt
des Signals und dann, sobald der Flügel seinen Weg nahezu vollendet hat, auch der
Stromweg v2
v1 durch das Hochgehen
des Stromschlußstückes i2 unterbrochen wird, weshalb m keinen Strom
mehr erhält und seine Arbeit einstellt. Der ungeteilte Arbeitsstrom findet nunmehr
seinen Weg über den früher im Nebenschluß gestandenen Elektromagneten e und macht ihn genügend kräftig, den Flügel in der
Freilage festzuhalten.
Um das Fahrsignal wieder einzuziehen, schiebt der Signalwärter den Stellhebel h in die Anzeigelage zurück, d. i. so weit, bis r2 die Stellung 2 einnimmt. Bei dieser Bewegung von h hört im Schalter zunächst der Stromweg f2
C F2 auf, weil das
Stromschlußstück C wieder zwischen F1 und f1 gelangt; beim Signal
wird daher e stromlos und der Signalflügel kehrt
vermöge seines Gegengewichtes in die wagerechte Lage zurück, wodurch auch der
Doppelkontakt des Signals u1
i1
u2 und v1
i2
v2 wieder in Schluß
gelangt. In diesem Augenblicke erfolgt am Stellort eine Anziehung des Ankers A, weil bei der Verschiebung des Schiebers h aus der Stellung 3 in
die Stellung 2 das Stromschlußstück c zwischen f4 und F4 geblieben und nur ein Stück des isolierten Teiles
der Stange d durch c
geschlüpft ist. Der Rückmelderstrom findet deshalb von B über l3,
E, F4, c, f4, L3, u2, i1, u1 und L2 einen geschlossenen
Weg; es erfolgt die eben erwähnte Anziehung des Ankers A, welche die Rolle r2 zwingt, im schrägen Teil des Schlitzes s2 hochzugehen, wobei
der Schieber h lediglich durch den Druck, welchen r2 auf die
rechtsseitige Schlitzkante ausübt, selbsttätig in die Ruhelage l zurückkehrt. Bei dieser Bewegung gelangt das
Stromschlußstück C noch tiefer zwischen f1 und F1 und auch c wieder zwischen f3 und F3, weil c vom Stellring a1 mitgenommen und in die gezeichnete Ursprungslage
zurückgeschoben worden ist.
Würde nun beispielsweise eine Verschlingung zwischen L1 und L2 bestehen, so könnte des Kurzschlusses halber eine
Umstellung auf Freie Fahrt überhaupt nicht erfolgen,
wohl aber würde, wenn der Signalwärter den Schieber h
in die Lage 3 brächte, durch den über E gelangenden Teilstrom eine Anziehung des Ankers A bezw. ein Hochgehen der Rolle r2 innerhalb des viereckigen Ausschnittes
n erfolgen, was das Vorhandensein eines Anstandes
sofort erkennen ließe. Dasselbe Hochspringen der Rolle r2 wird platzgreifen, wenn die
Verschlingung zwischen L1 und L2 erst
nach erfolgter Freistellung des Signals eintritt, in welchem Falle der Flügel sich
selbsttätig in die wagerechte Lage einstellt. Endlich erfährt der Rückmelder –
Elektromagnet E ersichtlichermaßen dieselbe Erregung,
wenn etwa während der Freilage des Signals eine Verschlingung der Leitung L1 mit L2 oder L3 mit L2 stattfindet, in
welchen Fällen allerdings eine selbsttätige Rückstellung des Signals nicht eintritt.
Bei jeder der ins Auge gefaßten Betriebsstörungen – denen, nebenbei bemerkt, vorerst
durch die vorzügliche Bauausführung der Leitungen am besten und sichersten zu
begegnen sein dürfte – ersieht der Signalwärter an der oben geschilderten
außergewöhnlichen Tätigkeit des Rückmelders, daß eine Unordnung besteht; er hat auf
Grund jeder solchen Beobachtung den Stellhebel h so
weit aus der Lage 3 zurückzuschieben, als es die sich
an der linksseitigen Kante des Anschnittes n
festlehnende Rolle r2
gestattet, welche Schieberbewegung aber hinreicht, das Stromschlußstück C vom Federnpaar f2
F2 zu lösen und sonach
L1 stromlos zu
machen bezw. für alle Fälle die Haltlage des Signals zu sichern. Eine Rückstellung
des Schiebers h in die richtige Anzeigelage 2 oder in die Ruhelage 1
kann dabei unbedingt erst wieder erfolgen, wenn der Anstand durch Beseitigung der
Leitungsverschlingung behoben worden ist.
Wenn von einem Elektromotor angetriebene Teile ganz bestimmt abgegrenzte Bewegungen
auszuführen haben, derart, daß im Augenblick des Erreichens der Endstellung auch der
Antrieb aufhören muß, oder daß umgekehrt mit der Unterbrechung des Arbeitsstromes im
Motor gleichzeitig auch die Bewegung des angetriebenen Teiles abschließen soll, so
ergibt sich bekanntlich die Notwendigkeit, zwischen Motor und angetriebenen Teil
eine Kupplung vorzusehen, welche die Uebertragung stets nur so lange aufrecht hält
als der Motor Arbeit zu leisten hat. Für solche Kupplungen an den elektrischen
Stellvorrichtungen der Weichen und Signale, bei denen sich ja die vorgedachte
Notwendigkeit im besonderen Maße geltend macht, verwertet die Allgemeine Elektrizitäts- Gesellschaft in Berlin
neuestens die Schraubenspindel mit zweiteiliger aufklappbarer Mutter, wie sie
beispielsweise an Drehbänken mitunter Benutzung findet, nur daß bei letzterer
Anwendung die Mutter in der Regel mechanisch, bei der neuen Verwendungsweise jedoch
elektromagnetisch geschlossen bezw. geöffnet wird.
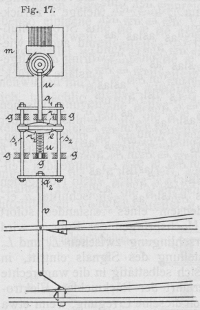
Die Draufsicht einer Weichenstellvorrichtung von der in Rede stehenden Anordnung
stellt Fig. 17 dar und läßt sich daraus ersehen, daß
der Motor m die im Gestelle g gelagerte Schraubenspindel u durch eine
Kegelradübersetzung antreibt. Die die Mutter der Spindel tragenden Querstücke r1 und r2 stehen mit den
beiden Zugstangen s1
und s2 in fester
Verbindung, während die letzteren durch die Querstücke q1 und q2 parallel gehalten im Gestelle g in Schiebelager oder Führungen laufen. Da schließlich
die Weichenantriebstange v an dem Querstück q2 befestigt ist, so
wird, wenn vom Stellorte aus durch Umlegen des Weichenstellhebels Arbeitstrom in den
Motor gelangt, je nach der Richtung dieses Stromes die Stange v vermittels der besagten Uebertragungsteile von m hin- oder zurückgeschoben bezw. die Weiche in dem
einen oder im anderen Sinne umgestellt, wobei nach bekannter Weise die Stange v in dem Augenblick, wo die Weichenzungen ihren Weg
vollenden, den Anschluß der Arbeitsleitung wechselt und hierdurch gleichzeitig den
Arbeitstrom im Motor unterbricht.
Textabbildung Bd. 322, S. 118
Fig. 17.
Textabbildung Bd. 322, S. 118
Fig. 18.
Die in Fig. 18 im Querschnitt dargestellte
Spindelmutter, welche das Gestänge s1
s2 (Fig. 17) bewegt, besteht aus zwei getrennten Hälften
n1 und n2 (Fig. 18), welche von den Backen b1 bezw. b2 festgehalten werden.
Letztere drehen sich um die in den beiden Querstücken r1 und r2 (Fig. 17)
gelagerten Achsenzapfen x1 bezw. x2
(Fig. 18) und werden durch eine Wurmfeder f stets auf eine bestimmte durch einregulierte
Anschläge begrenzte Weite auseinandergerückt. Ein zwischen den beiden Backen b1 und b2 eingebauter
Elektromagnet e wirkt, wenn er stromdurchflossen ist,
gleichzeitig auf die beiden in b1 bezw. b2 eingesetzten Anker a1 und a2 so kräftig, daß der Druck der Feder f überwunden und die beiden Mutterhälften n1 und n2 geschlossen und
dergestalt an die Schraubenspindel u gepreßt werden,
daß der Eingriff der Spindel in gleicher Weise erfolgt, als bestände die Mutter nur
aus einem einzigen Stück.
Damit die geschilderte Anordnung der vorliegendenfalls gestellten Anforderung als
lösbare Kupplung entspricht, ist es lediglich notwendig, daß die Wirksamkeit des
Elektromagnetes e (Fig.
17 und 18) zu demselben Zeitpunkte
eintritt, in welchem Arbeitstrom in den Motor m (Fig. 17) gelangt und auch mit dem letzteren, was noch
wichtiger ist, zugleich aufhört. Dies läßt sich sehr einfach erreichen, wenn man den
Elektromagnet e derart neben den Motor schaltet, daß
bei jedesmaligem Umlegen des Weichenstellhebels am Stellort zugleich mit der
Arbeitsleitung auch die zu e führende Leitung
eingeschaltet wird und daß diese beiden Leitungen durch den von v gesteuerten Schalter auch wieder gleichzeitig
unterbrochen werden, sobald die umgestellte Weiche ihre Endlage erreicht. Im
Augenblicke dieser Unterbrechung hört, wie schon oben gesehen wurde, die Verbindung
zwischen der Weichenantriebstange und der Schraubenspindel auf und der Motor kann
also frei auslaufen.